1、prometheus 主服务的下载与部署
1.1创建安装目录和下载部署包并解压 下载x86安装包
1
2
3
4
5
6
|
mkdir -p /data/monitor/prometheus
#下载prometheus包,pakage文件夹中有下载好的包
#wget https://github.com/prometheus/prometheus/releases/download/v2.27.1/prometheus-2.27.1.linux-amd64.tar.gz
#解压prometheus包,并且解压后/data/monitor/prometheus里去除prometheus-2.27.1.linux-amd64文件目录
tar -zxvf prometheus-2.27.1.linux-amd64.tar.gz -C /data/monitor/prometheus --strip-components 1
|
1.2配置Prometheus启动文件
1
2
3
4
5
6
7
8
9
10
11
12
13
14
15
16
17
|
cat > /etc/systemd/system/prometheus.service << EOF
[Unit]
Description=prometheus Service
After=network.target
After=network-online.target
Wants=network-online.target
[Service]
Type=simple
WorkingDirectory=/data/monitor/prometheus
ExecStart=/data/monitor/prometheus/prometheus --config.file=prometheus.yml --web.enable-lifecycle --web.external-url=/prometheus
ExecStop=/usr/bin/curl -X POST http://localhost:9090/prometheus/-/quit
Restart=on-failure
RestartSec=5
LimitNOFILE=65536
[Install]
WantedBy=multi-user.target
EOF
|
注:可以把启动文件直接放到/etc/systemd/system/目录下 下载prometheus启动文件

1.3 设置Prometheus开机自启动
1
2
3
|
systemctl daemon-reload
systemctl enable prometheus
systemctl start prometheus
|
1.4 测试,验证Prometheus是否启动成功:访问 IP:9090/prometheus/

2、部署 exporter采集节点信息
2.1创建安装目录和下载部署包并解压 下载x86安装包
使用 uname -a查询架构,下载arm安装包
(其他版本下载地址:https://github.com/prometheus/node_exporter/releases)
1
2
3
|
mkdir -p /data/monitor/node_exporter
#wget https://github.com/prometheus/node_exporter/releases/download/v1.1.2/node_exporter-1.1.2.linux-amd64.tar.gz
tar -zxvf node_exporter-1.1.2.linux-amd64.tar.gz -C /data/monitor/node_exporter --strip-components 1
|
2.2配置node_exporter 服务
1
2
3
4
5
6
7
8
9
10
11
12
13
14
15
16
|
cat > /etc/systemd/system/node_exporter.service <<EOF
[Unit]
Description=node-exporter Service
After=network.target
After=network-online.target
Wants=network-online.target
[Service]
Type=simple
WorkingDirectory=/data/monitor/node_exporter
ExecStart=/data/monitor/node_exporter/node_exporter --web.listen-address=0.0.0.0:9100
Restart=on-failure
RestartSec=5
LimitNOFILE=65536
[Install]
WantedBy=multi-user.target
EOF
|
注:可以把启动文件直接放到/etc/systemd/system/目录下 下载node-exporter启动文件

2.3 设置node_exporter开机自启动
1
2
3
|
systemctl daemon-reload
systemctl enable node-exporter
systemctl start node-exporter
|
2.4 测试,验证node_exporter是否启动成功:访问 IP:9100

2.5 把 node_exporter 这个采集程序接⼊配置到prometheus.yml
1
2
3
4
5
6
7
8
9
10
11
12
13
14
15
16
17
18
19
20
21
22
23
24
25
26
27
28
29
30
31
32
33
34
35
36
37
38
|
# my global config
global:
scrape_interval: 15s # Set the scrape interval to every 15 seconds. Default is every 1 minute.
evaluation_interval: 15s # Evaluate rules every 15 seconds. The default is every 1 minute.
# scrape_timeout is set to the global default (10s).
# Alertmanager configuration
alerting:
alertmanagers:
- static_configs:
- targets:
# - alertmanager:9093
# Load rules once and periodically evaluate them according to the global 'evaluation_interval'.
rule_files:
# - "first_rules.yml"
# - "second_rules.yml"
# A scrape configuration containing exactly one endpoint to scrape:
# Here it's Prometheus itself.
scrape_configs:
# The job name is added as a label `job=<job_name>` to any timeseries scraped from this config.
- job_name: 'prometheus'
# metrics_path defaults to '/metrics'
# scheme defaults to 'http'.
static_configs:
- targets: ['localhost:9090']
- job_name: 'node-exporter'
scrape_interval: 5s
static_configs:
- targets: ['localhost:9100','10.9.0.1:9100']
labels:
group: 'web'
annotation: '节点信息采集'
|
导⼊node_exporter 后,重新载⼊配置 :
1
|
curl -X POST http://localhost:9090/prometheus/-/reload
|
3、安装grafana展示
3.1 创建安装目录与下载部署包 下载x86安装包
1
2
3
|
mkdir -p /data/monitor/grafana
#wget https://dl.grafana.com/oss/release/grafana-7.5.7.linux-amd64.tar.gz
tar -zxvf grafana-7.5.7.linux-amd64.tar.gz -C /data/monitor/grafana --strip-components 1
|
1
2
3
4
5
6
7
8
9
10
11
12
13
14
15
16
|
cat > /etc/systemd/system/grafana.service <<EOF
[Unit]
Description=grafana Service
After=network.target
After=network-online.target
Wants=network-online.target
[Service]
Type=simple
WorkingDirectory=/data/monitor/grafana
ExecStart=/data/monitor/grafana/bin/grafana-server web
Restart=on-failure
RestartSec=5
LimitNOFILE=65536
[Install]
WantedBy=multi-user.target
EOF
|
3.3 设置grafana 开机自启动
1
2
3
|
systemctl daemon-reload
systemctl enable grafanasy
stemctl start grafana
|
3.4 测试,访问:ip:3000(默认登录账户和密码都是admin,进⼊后界面如下)

4、监控配置
4.1 查看Prometheus管理后台是否有采集到服务器的信息

4.2 配置grafana管理后台




4.4查看服务器的基础监控

5、监控里约网关接⼝调用情况
1.添加 ES 数据源


2.导⼊ json 模板(Rio-SG-Access日志大盘-1617280890686.json)下载日志大盘


6、部署部 mysqld_exporter采集节点信息
6.1在数据库服务器上执行以下操作在

1
2
|
mkdir -p /data/monitor/mysqld_exporter
tar -zxvf mysqld_exporter-0.13.0.linux-amd64.tar.gz -C /data/monitor/mysqld_exporter/ --strip-components 1
|
6.1.2配置.my.cnf
.my.cnf默认放置在启动用户的家目录,启动时无需指定;也可以随意放置在任意目录,在启动时通过 --config.my-cnf={conf_dir}/.my.cnf指定配置文件。
1
2
|
#正常这里没有.my.cnf文件,需要创建.my.cnf文件
vim /data/monitor/mysqld_exporter/.my.cnf
|
1
2
3
4
5
|
[client]
host=localhost
user=root
port=3306
password=root # 数据库密码
|
6.1.3启动
1
2
3
|
cd /data/monitor/mysqld_exporter/
#创建start.sh脚本
vim start.sh
|
start.sh脚本内容如下:
1
2
|
#!/bin/bash
nohup ./mysqld_exporter --config.my-cnf=/data/monitor/mysqld_exporter/.my.cnf &
|
注册服务
1
2
|
#创建启动文件
vim /etc/systemd/system/mysqld_exporter.service
|
1
2
3
4
5
6
7
8
9
|
[Unit]
Description=mysqld_exporter service
After=network.target
[Service]
Type=forking
WorkingDirectory=/data/monitor/mysqld_exporter
ExecStart=/data/monitor/mysqld_exporter/start.sh
[Install]
WantedBy=multi-user.target
|
1
2
3
4
|
#设置开机自启
systemctl daemon-reload
systemctl enable mysqld_exporter
stemctl start mysqld_exporter
|
6.1.4 启动后的访问端⼝是 启 9104:访问访 http://数据库服务器 数 ip:9104/metrics

6.2 把 mysql_exporter 这个采集程序接⼊配置到 这 prometheus.yml 参照下图参考文件

导⼊node_exporter 后,重新载⼊配置 :
1
|
curl -X POST http://localhost:9090/prometheus/-/reload
|
6.3配置配 grafana管理后台(这一步可以省略)

6.3.1 上传上 mysql监控模板 下载更多面板链接

注:下载文mysql大盘


7、 设置邮件告警
1、 修改修 grafana 告警配置文件 告 SMTP 邮箱配置修改邮箱相关的配置,例如下面。重启 grafan 系统。 vim /data/monitor/grafana/conf/defaults.ini

2、配置通知邮箱 配 在 grafana



关键字: Template variables are not supported in alert queries
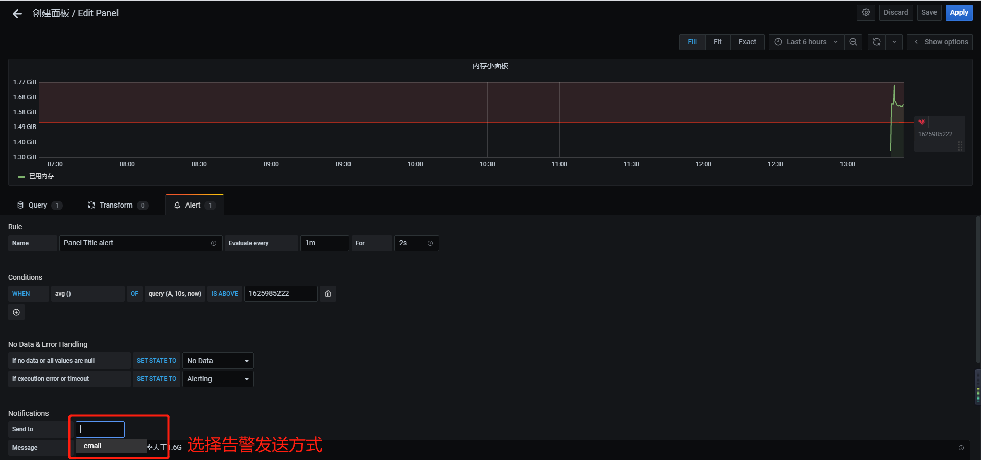
分析: 分 由于Prometheus 告警不支持变量,而模板面板使用了⼤量变量,导致不可使用告警。 解决办法:单独配置个告警的视图,用正则匹配出所有的主机 或者每台主机单独⼀个查询 语句
1
|
(1 - (node_memory_MemAvailable_bytes{instance="101.133.173.223:9100"} / (node_memory_MemTotal_bytes{instance="101.133.173.223:9100"})))*100
|


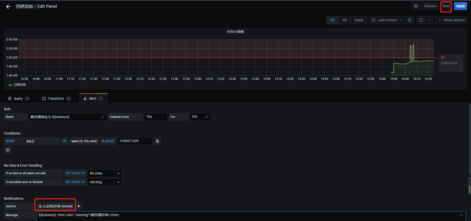
8、设置其他告警,演示设置企业微信群告警
注: PrometheusAlert全家桶是开源的运维告警中心消息转发系统,支持主流的监控系统Prometheus,Zabbix,日志系统Graylog和数据可视化系统Grafana发出的预警消息,支持钉钉,微信,华为云短信,腾讯云短信,腾讯云电话,阿里云短信,阿里云电话等
gitee项目地址
下载包
1
2
3
4
5
6
7
8
9
10
|
#如果下载不下来,package文件夹中有liunx.zip包
wget https://github.com/feiyu563/PrometheusAlert/releases/download/v4.4.0/linux.zip
mkdir -p /data/monitor/linux_PrometheusAlert
#确保解压后文件在/data/monitor/linux_PrometheusAlert夹中
mv linux.zip /data/monitor/linux_PrometheusAlert/ && cd /data/monitor/linux_PrometheusAlert/ && unzip linux.zip && cd linux/ && mv * ../ && cd ../ && rm -rf linux/
#运行PrometheusAlert
# ./PrometheusAlert (#后台运行请执行 nohup ./PrometheusAlert &)
|
8.1启动
1
2
3
4
5
|
chmod 777 PrometheusAlert
cd /data/monitor/linux_PrometheusAlert
#创建start.sh脚本
vim start.sh
|
start.sh脚本内容如下:
1
2
|
#!/bin/bash
nohup /data/monitor/linux_PrometheusAlert/PrometheusAlert &
|
注册服务
1
2
|
#创建启动文件
vim /etc/systemd/system/PrometheusAlert.service
|
1
2
3
4
5
6
7
8
9
|
[Unit]
Description=mysqld_exporter service
After=network.target
[Service]
Type=forking
WorkingDirectory=/data/monitor/linux_PrometheusAlert/
ExecStart=/data/monitor/linux_PrometheusAlert/start.sh
[Install]
WantedBy=multi-user.target
|
1
2
3
4
5
6
7
|
#设置开机自启
systemctl daemon-reload
systemctl enable PrometheusAlert
systemctl start PrometheusAlert
#启动后可使用浏览器打开以下地址查看:http://127.0.0.1:8080
#默认登录帐号和密码在conf/app.conf中有配置
|
8.2 企业微信告警配置
打开企业微信,进入企业微信群中,选择群设置–>群机器人–>添加,可参下图:


复制图中的Webhook地址,并填入PrometheusAlert配置文件app.conf中对应配置项即可。

企业微信机器人目前支持的markdown语法是如下的子集:
1
2
3
4
5
6
7
8
9
10
11
12
13
14
15
16
17
18
19
20
21
22
23
24
|
标题 (支持1至6级标题,注意#与文字中间要有空格)
# 标题一
## 标题二
### 标题三
#### 标题四
##### 标题五
###### 标题六
加粗
**bold**
链接
[这是一个链接](http://work.weixin.qq.com/api/doc)
行内代码段(暂不支持跨行)
`code`
引用
> 引用文字
字体颜色(只支持3种内置颜色)
<font color="info">绿色</font>
<font color="comment">灰色</font>
<font color="warning">橙红色</font>
|

测试发送机器人


grafana(内置固定消息模版)接入配置
首先使用管理员或者具有告警配置权限的帐号登录进Grafana管理页面,登录后进入notification channels配置。


注意这里的url地址填写上自己部署所在的url
1
2
3
4
5
6
7
8
9
10
11
12
|
/grafana/dingding 处理Grafana告警消息转发到钉钉接口,可选参数(ddurl)
/grafana/weixin 处理Grafana告警消息转发到微信接口,可选参数(wxurl)
/grafana/feishu 处理Grafana告警消息转发到飞书接口,可选参数(fsurl)
/grafana/txdx 处理Grafana告警消息转发到腾讯云短信接口,可选参数(phone)
/grafana/txdh 处理Grafana告警消息转发到腾讯云电话接口,可选参数(phone)
/grafana/hwdx 处理Grafana告警消息转发到华为云短信接口,可选参数(phone)
/grafana/bddx 处理Grafana告警消息转发到百度云短信接口,可选参数(phone)
/grafana/alydx 处理Grafana告警消息转发到阿里云短信接口,可选参数(phone)
/grafana/rlydh 处理Grafana告警消息转发到容联云电话接口,可选参数(phone)
/grafana/email 处理Grafana告警消息转发到email接口,可选参数(email)
/grafana/tg 处理Grafana告警消息转发到telegram接口
/grafana/workwechat处理Grafana告警消息转发到企业微信应用接口
|

效果

9.参考文档
1
2
3
4
5
|
#Prometheus Alert
https://gitee.com/feiyu563/PrometheusAlert#/feiyu563/PrometheusAlert/blob/master/doc/readme/grafana.md
#grafana创建告警
https://grafana.com/docs/grafana/latest/alerting/old-alerting/create-alerts/
|
注释:大盘json文件 下载
Prometheus常用查询函数 产考连接:https://www.cnblogs.com/xjzyy/p/15346954.html